Dies soll der vorerst letzte Beitrag der Smart-Home Serie werden. Inhaltlich wird dieser Beitrag sich um das Thema Überwachung des Smart-Homes bzw. der Geräte handeln. Dies ist nicht gleichzusetzen mit einer Überwachung des Eigenheims, um sich vor Einbrechern zu schützen.
Überblick
Zu aller erst möchte ich dir einen kurzen Überblick geben, was genau mit Überwachung des Smart-Homes gemeint ist und warum ich dies überhaupt tue.
Im Grunde genommen werden die Daten des Smart-Homes aufgezeichnet und können dadurch live oder rückwirkend betrachtet werden. Dadurch ist es einem zum Beispiel möglich Rückschlüsse bei einer Störung zu ziehen. Für mich waren jedoch zwei andere Einsatz-Zwecke ausschlaggebend. Zum einen wollte ich die Temperatur des Raspberry Pi im Auge behalten können und zum anderen wollte ich die Regler meiner Fußbodenheizung korrekt einstellen. Dazu habe ich die Werte jedes einzelnen Reglers aufgezeichnet und konnte so das Feintuning durchführen.
Die Datenbank – InfluxDB
Um die Daten für vorhalten zu können, ist eine Datenbank notwendig. Dazu wird die Software InfluxDB verwendet, die sich auf das Speichern von Daten in Zeitreihen (Time-Series) spezialisiert hat. In meinem Fall habe ich die InfluxDB per Docker Container installiert und in Betrieb genommen.
Daten bereitstellen mit ioBroker und Telegraf
Nachdem die Datenbank nun abgehandelt ist, müssen nun auch Daten in diese verbucht werden. Um Daten aus ioBroker in die Datenbank zu schreiben ist der influxDB Adapter von Nöten. Anschließend kann man einzelne Objekte zur Speicherung auswählen.
Um Daten vom Betriebssystem überwachen zu können ist ein weitere Software notwendig, die auf den Namen Telegraf hört. Auch diese betreibe ich über einen Docker Container, kann aber auch direkt auf dem Host-System installiert werden. Bei der Inbetriebnahme muss man die telegraf.conf nach seinen Bedürfnissen anpassen. Wichtig ist dabei, dass man die Daten seiner InfluxDB richtig einträgt.
Die Daten anzeigen mit Grafana
Nachdem die nun die Daten in die Datenbank fließen, kann man sich nun mit der grafischen Aufbereitung auseinandersetzen. Dazu wird die Software Grafana genutzt. Nach der Installation per Docker oder per Paket-Manager ruft man die Oberfläche in seinem Browser auf. Anschließend wird man durch einen Einrichtungs-Prozess geleitet, bei dem man unter anderem die Daten seiner InfluxDB angibt.

Ist die Verbindung zwischen InfluxDB und Grafana aufgebaut, kann es an die Erstellung der Dashboards gehen. Um einem den Einstieg etwas zu erleichtern, kann man auf der Internetseite von Grafana vorgefertigte Dashboards finden und in seiner Installation einbinden. Man kann jedoch auch von Null anfangen und sich sein eigenes Dashboard erstellen.
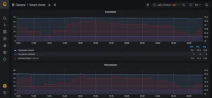
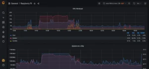
Ich habe mir zwei Dashboards erstellt. Dabei werden die Daten des ioBrokers auf einem Dashboard aufbereitet und auf dem anderen die des Raspberry Pi 4. Bei beiden Dashboards würde ich vom Raspberry Pi Monitoring Dashboard von Jorge de la Cruz inspiriert.
Abschließende Worte
Somit bin ich vorerst mit der Smart-Home Serie am Ende und verabschiede mich nun auch in eine Sommer Pause. In dieser werde ich mir Themen für weitere Beiträge überlegen und ggf. den ein oder anderen bereits vorbereiten.
Hast du noch Fragen?
Hast du noch Fragen zu diesem Beitrag? Dann ab damit in die Kommentare oder schreib mich über Mastodon an.
Dies könnte dich auch interessieren…
Du möchtest weitere Inhalte von mir lesen? Dann schau dir doch mal meinen letzten Beitrag an.






